最好看的2018免费观看在线-最好看的2019中文电影-最好免费观看高清视频免费-最近免费中文字幕大全免费版视频

您好!歡迎光臨烜芯微科技品牌官網!

深圳市烜芯微科技有限公司

ShenZhen XuanXinWei Technoligy Co.,Ltd
二極管、三極管、MOS管、橋堆

全國服務熱線:18923864027

  • 熱門關鍵詞:
  • 橋堆
  • 場效應管
  • 三極管
  • 二極管
  • 發電機的自動勵磁調節知識
    • 發布時間:2021-03-12 16:08:52
    • 來源:
    • 閱讀次數:
    發電機的自動勵磁調節知識
    一、何謂同步發電機的勵磁系統?其作用是什么?
    供給同步發電機勵磁電流的電源以其附屬設備,稱為同步發電機的勵磁系統。
    發電機勵磁系統的作用是:
    (1)當發電機正常運行時,供給發電機維持一定電壓及一定無功輸出所需的勵磁電流。
    這2款需要安排樣品測試嗎
    (2)當發電機系統突然短路或負荷突然增、減時,對發電機進行強行勵磁或強行減磁,以提高電力系統運行的穩定性和可靠性。
    (3)當發電機內部出現短路時,對發電機進行滅磁,以避免事故擴大。
    二、實現自動調節勵磁的基本方法有哪些?
    (1)改變勵磁機勵磁回路電阻,如圖所示,它以發電機G同軸的直流發電機GE作為勵磁電源,在勵磁機的勵磁回路中串接可調電阻Rc,調節Rc的電阻值即可改變勵磁機的勵磁電流,從而改變勵磁機的端電壓,也就調節了發電機的勵磁電流。
    發電機的自動勵磁調節
    (2)改變勵磁機的附加勵磁電流。如圖所示,自動調節勵磁裝置AVR接于發電機的電壓互感器和電流互感器上,它供給勵磁機一個附加勵磁電流(附加勵磁也可以供勵磁機另設的一個勵磁繞組)。AVR裝置可根據發電機電壓、電流或功率因數的變化,相應地改變其供給勵磁機的附加勵磁電流,也就調節了發電機的勵磁電流
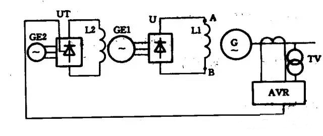
    (3)改變可控硅的導通角。如圖所示,主勵磁機GE1經硅整流橋U向發電機勵磁繞組L1供電,副動磁機GE2經可控硅整流橋UT向主勵磁機勵磁繞組L2供電。AVR裝置根據發電機電壓、負荷電流的變化,相應地改變可控硅整流回路的可控硅導通角,使可控硅整流橋送入主勵磁機的勵磁電流發生變化。為取得勵磁調節的快速性,主勵磁機一般采用100-200Hz中頻率交流同步發電機,副勵磁機采用400~500Hz中頻發電機,副勵磁可用永磁機或反應式同步發電機(附自勵恒壓)。
    發電機的自動勵磁調節烜芯微專業制造二極管,三極管,MOS管,橋堆等,20年,工廠直銷省20%,1500家電路電器生產企業選用,專業的工程師幫您穩定好每一批產品,如果您有遇到什么需要幫助解決的,可以直接聯系上方的聯系號碼或加QQ,由我們的銷售經理給您精準的報價以及產品介紹
    相關閱讀